Resources
6 min read
Monitoring your data with dashboards and visualizations is perfect for improving the efficiency of your team and facilitating data-driven decisions from insights. They provide a different perspective to your data and by utilizing this data and trends you can clearly view if your system, application, or server is performing optimally, and if it isn’t performing as expected you can analyze where the issue is and promptly rectify this.
However, by only utilizing static or historical data, you may not be viewing the complete picture. This is where real-time dashboards come in. By incorporating real-time data into your dashboards you attain time-sensitive data. Your organization will be operating in a constantly changing and ever-evolving state, this could be sales ebbs and flows, industry fluctuations, or news stories impacting the market. These constant changes and shifts produce challenges that must be monitored and monitoring your productivity in real time makes it much simpler to make instant decisions with greater confidence.
With real-time dashboards you can harness the potential of near-live data, in some cases the data that the dashboard is displaying can refresh as frequently as every 5 seconds. As well as this, these dashboards often incorporate machine learning and artificial intelligence to help further produce predictions that enable executives to view trends at a glance. If configured effectively, real-time dashboards can allow you to look past seasonal or outlier figures and accurately predict trends, allowing quick interference and resolution.
This provides significant advantages to almost every organization, with extensive customizability these dashboards have a variety of uses. So, to assist you in comprehending the extensive capabilities of real-time dashboards we will define what real-time dashboards are and list 15 examples of real-time dashboards as well as the tools used to create them.
Contents
What are Real-Time Dashboards
Real-time dashboards are interactive data visualization tools that present key performance indicators (KPIs), metrics, and other important information in real-time. These dashboards supply a dynamic and up-to-date overview of an organization's or a system's performance, enabling users to monitor and examine data as it changes constantly.
Real-time dashboards can collect data from numerous data sources, enabling users to monitor diverse aspects of their operations simultaneously. Also, these dashboards often have interactive elements, enabling the user to interact with the dashboard, such as by clicking on specific data points to drill down for more in-depth information or adjusting filters to customize the displayed data. to help you understand the variety of uses and benefits of these dashboards, we have provided 15 real-time dashboard examples in this article.
Cluster Health
The first real-time dashboard in the list is a cluster health dashboard created with Armada. Armada is an open-source tool for monitoring the health of your Kubernetes cluster, it features a real-time metrics page to inspect the performance of your cluster.
Apache Geode
This dashboard contains utility tools for examining and visualizing Apache Geode historical and real-time metrics, designed in Grafana. Geode implements federated JMX architecture to manage and monitor all members of the distributed system. With this dashboard you can view an extensive array of metrics including but not limited to, heap usage, disk stores, and active CQs.
PHP Server Status
The PHP Server Status Dashboard is a group of client and server software that make it much simpler to monitor your servers in near real-time. Currently, the software is configured to utilize Basic Authentication for accessing the server data. With this dashboard you can view metrics such as uptime and CPU load among others.
SIEM
Utilizing Logit.io’s platform, you can benefit from a range of services that offer the creation of dashboards, such as hosted Kibana, hosted OpenSearch, and in this example, hosted Grafana. Logit.io utilizes NMVe backed hardware which drastically enhances the rate of data streaming, making it ideal for real-time insights. Using NVMe means that Logit.io is often 5x to 10x faster than other observability platform providers.
PostgreSQL
This PostgreSQL dashboard is designed as a simple monitoring tool to provide a live activity report PostgreSQL instance. The layout is completely flexible. This means that you can simply drag and drop any widget to put it wherever you want on the screen. Also, the HTML code of the dashboard can be edited for specific needs, such as specific screen dimensions.
SQL Server Performance
With this SQL Server Performance dashboard you can monitor the performance and issues of one or more of your SQL server instances and their databases in real-time. It can be utilized to quickly locate blocking queries, who is blocking who, an expensive query that is consuming high CPU or disk, see if there are unusual locks, very high disk activity, and so on.
Performance Testing
This dashboard allows you to view the application and server-side metrics in real time whilst a test is running. As well as this you can examine the error cause with detailed traces for failed requests and compare different test runs in the scripted dashboard. With this dashboard, you can view a range of metrics including but not limited to error count trend, active threads, and load generator server metrics.
Manufacturing Production Line
This is a dashboard for monitoring real-time process quality along a manufacturing production line. The dashboard provides enhanced visibility into the key metrics impacting a production line, to help optimize efficiency and promptly locate issues if and when they arise. With this dashboard, you can view numerous metrics such as time to completion, live SPC, and the sparkline.
Geo Tracker
This is a geo tracker dashboard, created in Grafana. It’s a real-time mobility tracker and logger presented in a Grafana dashboard. The dashboard provides metrics for location, speed, heading, elevation, battery charge, sessions: traveled distance, and travel time. It supplies the user with an overview and the ability to analyze specific metrics in-depth.
Home Assistant
This dashboard utilizes SightSense, an innovative user interface, that builds upon the RoomSense IQ platform to provide a visually appealing dashboard for a home assistant that offers insights into your room environment. With this dashboard, you can view a variety of metrics including but not limited to, humidity, temperature, and light sensitivity.
Stock Market
This dashboard provides real-time metrics for monitoring stock market price changes. The dashboard provides an overview for numerous stock prices but a filter can be utilized to select a specific stock market price and view its trend. With this dashboard, you can view two metrics, current price changes, and percent changes.
Threat Intelligence
This dashboard was created using MISP, an open-source software that has a large community of MISP users sharing information regarding threats or cyber security indicators worldwide. The dashboard presents a gamification tool to highlight the contributions of each organization and how they’re ranked over time. This dashboard provides metrics such as a hit map, top locations, and attribute categories.
Bank Marketing Analysis
This dashboard is for banks to utilize their data for marketing purposes. It supplies real-time data regarding customers' activity with their bank and a variety of other statistics to provide more context. Filters can be used for this dashboard to further inspect specific customers and their information. This dashboard presents a range of metrics including but not limited to account balance, age, and activity.
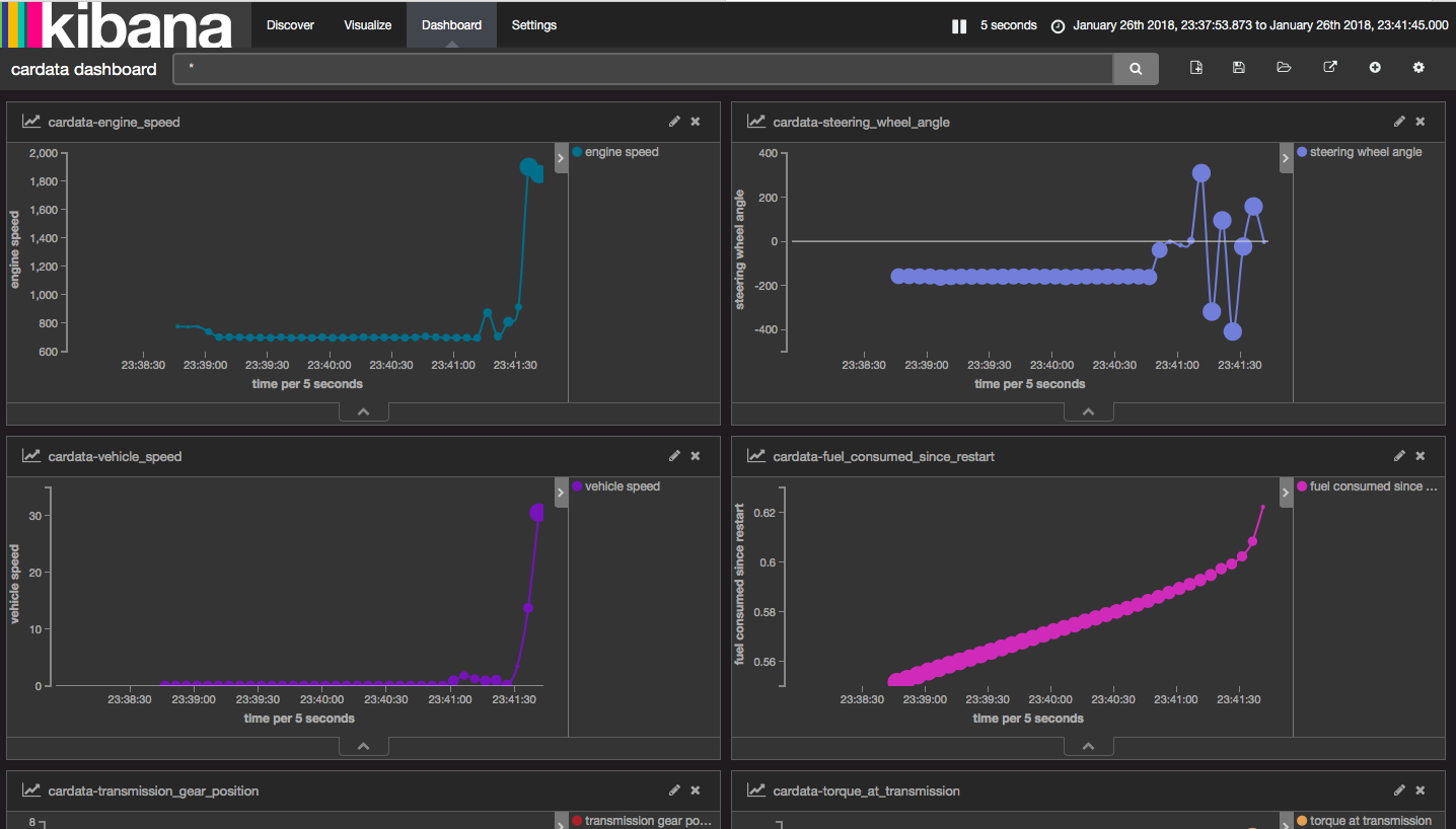
Anomaly Detection
This dashboard was created using Kibana and is intended for anomaly detection. Anomaly detection in data analysis is the finding of rare events, items, or observations that drastically deviate from the majority of the data and do not conform to the typical data trend. With this dashboard example, you can monitor metrics relating to car data such as engine speed, vehicle speed, and the steering wheel angle.
Set Top Box Analysis
This is the final dashboard of our list and provides real-time data relating to how users are operating their set-top boxes. It presents a range of graphs and charts that supply the user with an overview, whilst also detailing the individual uses of a set-top box for further analysis. This dashboard offers metrics like device usage, programming heat map, and geographical usage map.
If you’ve enjoyed this article why not read the Best OpenSearch Dashboard Examples or the Best Prometheus Dashboards next?
